How to stake Bitcoin on Starknet with stakefish
Introduction
stakefish is a leading staking service provider in the blockchain industry, dedicated to offering secure, stable, and efficient staking solutions since 2018. stakefish now supports Bitcoin staking services on Starknet. Users with any amount of Bitcoin on Starknet can participate.
Starknet is a Validity-Rollup (also known as ZK-Rollup) Layer 2 network that operates on top of Ethereum, enabling dApps to scale massively without compromising security. For more information, please refer to their official documents.
Native Bitcoin only exists on the Bitcoin network. To participate in Bitcoin staking on Starknet, users will need to hold a tokenized version of Bitcoin that is supported by the staking program. Currently, only LBTC (Lombard Staked BTC) on Starknet is supported by stakefish.
By delegating LBTC, you help secure the Starknet network, and you will earn newly minted STRK tokens proportional to your stake in line with Starknet’s tokenomics. Delegating will help you accumulate STRK while contributing to the network's health.
In this guide, you will find how to:

Step 1: Prepare your wallet
There are many wallets available; here, we take the OKX wallet as an example:
Visit Chrome Web Store, and add the OKX Wallet extension to your Google Chrome. Follow the standard steps to create a wallet and ensure your STRK and LBTC are topped up on Starknet. If you already have one, select “Import wallet”.

Note: A small amount of STRK is required for gas fees for token transactions and transaction confirmations. If your LBTC is on the Ethereum or other compatible L2, you need to use the bridge to transfer the assets to Starknet, such as StarkGate.
Step 2: Stake LBTC
1. Visit voyager.online, click “CONNECT WALLET”.

2. Select “OKX wallet”. Then click “Connect” in your wallet to approve.

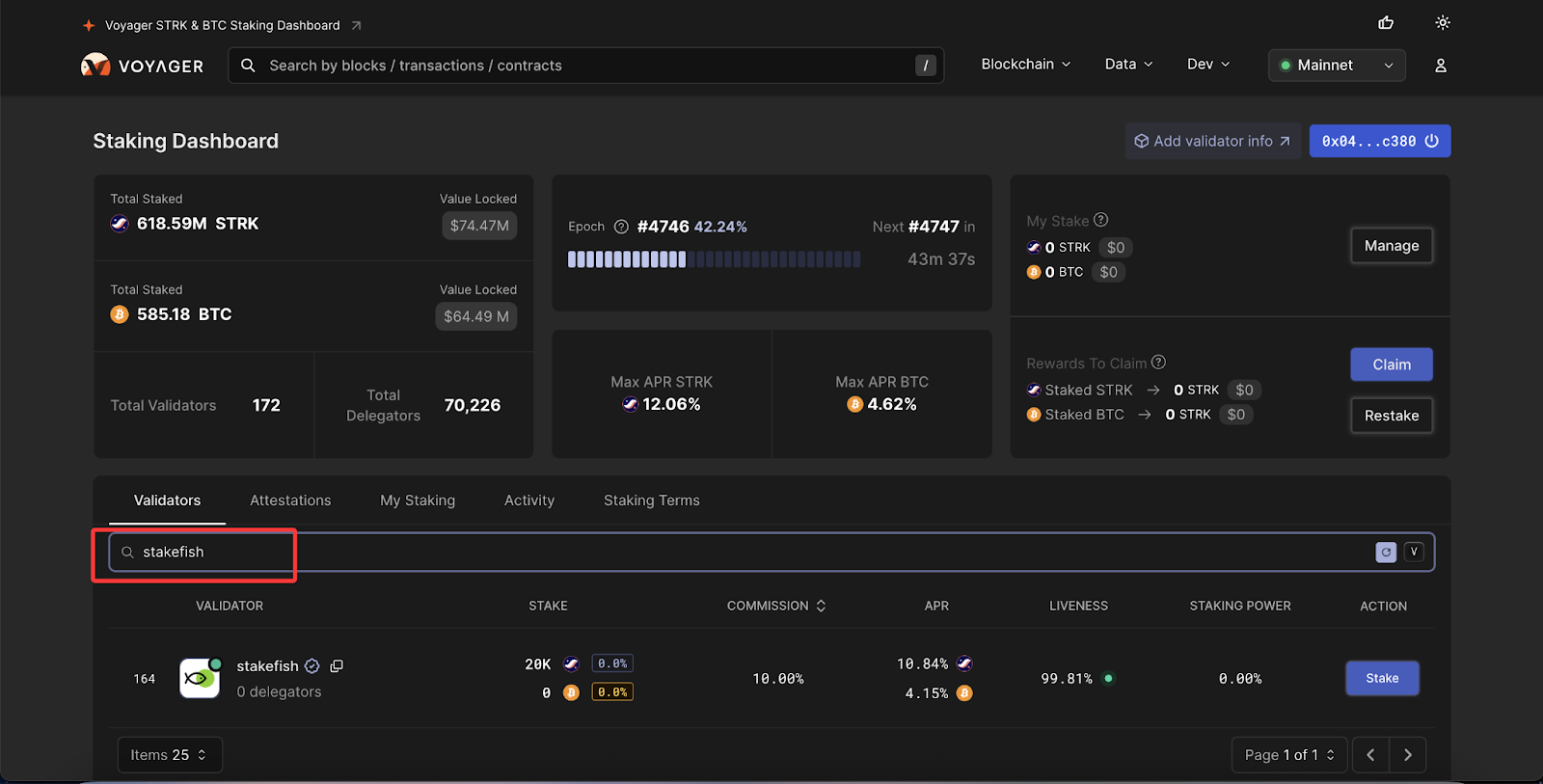
3. Search for “stakefish” and select. Or you can simply visit this link. Click “Stake”.

4. Enter the amount you wish to stake.

5. Click “Use wallet address” and confirm. “Use wallet address” means that you will use the deposit wallet address as the wallet address to receive the staking reward. Of course, you can also use other STRK wallet addresses to receive the staking reward.

6. Click “Delegate”. Then “confirm” in your wallet.

7. Now you are staking with stakefish. And your LBTC stake will start generating staking rewards.

Step 3: View rewards
Go to the “Staking Dashboard" page. You can view the rewards earned in the upper right corner.
Claiming costs a small amount of transaction fee, so it is not recommended to claim frequently.

Step 4: Undelegate your LBTC stake
You can undelegate at any time. Here are the steps:
1. Go to the “Staking Dashboard” page. Click “Manage”.

2. Click the drop-down menu and select “Withdraw”.

3. Enter the amount (partially undelegating is supported) you would like to undelegate and click “Confirm Amount”.

4. Confirm in your wallet.

5. Now your tokens are unstaked.

Note: Withdrawal locks tokens for 7 days and stops their reward generation.
Withdrawing will automatically claim any unclaimed rewards.
Conclusion
Staking LBTC with stakefish ensures reliable rewards, low commission rates, and robust network security—ideal for both new and experienced delegators.
Stake confidently with stakefish.
Start here → stake.fish/networks/starknet
About stakefish
Founded in 2018 by Ethereum and Bitcoin veterans, stakefish is the leading validator for Proof of Stake blockchains. With support for 20+ networks, we combine institutional‑grade infrastructure with intuitive dashboards, transparent reporting, and a spotless slashing record so individuals and institutions alike can stake confidently while strengthening decentralized networks.
Visit our website 🐠 | Telegram | X | Instagram | YouTube | LinkedIn | Reddit
