How to stake STRK (Starknet) with stakefish
Introduction
stakefish is a leading staking service provider in the blockchain industry, dedicated to offering secure, stable, and efficient staking solutions since 2018. stakefish now supports Starknet staking services.
Starknet is a Validity-Rollup (also known as ZK-Rollup) Layer 2 network that operates on top of Ethereum, enabling dApps to scale massively without compromising security. For more information, please refer to their official documents.
By delegating STRK, you help secure the network, and you will earn newly minted STRK tokens proportional to your stake in line with Starknet’s tokenomics. If you plan to hold onto STRK for some time, delegating will help you accumulate more STRK while contributing to the network's health.
In this guide, you will find how to:
Step 1: Prepare your wallet
OKX Wallet, Ready (formerly Argent), Keplr, Ledger, or other supported wallets could be used for STRK staking.
Use OKX Wallet as an example:
Visit Chrome Web Store, and add the OKX Wallet extension to your Google Chrome. Follow the standard steps to create a wallet and ensure your STRK balance is topped up on Starknet. If you already have one, select “Import wallet”.

Note: A small amount of STRK is required for gas fees for token transactions and transaction confirmations. Assets must be on Starknet to be staked.
Step 2: Stake STRK
1. Visit voyager.online, click “CONNECT WALLET”.

2. Select “OKX wallet”. Then click “Connect” in your wallet to approve.

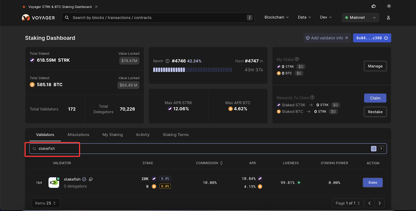
3. Search for “stakefish” and select. Or you can simply visit this link. Click “Stake”.

4. Enter the amount you wish to stake.
Please do not stake all your funds; you need a free balance to pay gas fees.

5. Click “Use wallet address” and confirm.

6. Click “Delegate”. Then click “Register” in your wallet.

7. Confirm.

8. Now you are staking with stakefish. And your STRK stake will start generating staking rewards.

Step 3: View rewards
Go to the “Staking Dashboard" page. You can view the rewards earned in the upper right corner.
Claiming costs a small amount of transaction fee, so it is not recommended to claim frequently.

Step 4: Undelegate your STRK stake
You can undelegate your STRK stake at any time. Here are the steps:
1. Go to the “Staking Dashboard”. Click “Manage”.

2. Click the arrow-down icon and select “Withdraw”.

3. Enter the amount (partially undelegating is supported) you would like to undelegate and click “Confirm Amount”.

4. Confirm in your wallet.

5. Now your tokens are unstaked.

Note: Withdrawal locks tokens for 7 days and stops their reward generation.
Withdrawing will automatically claim any unclaimed rewards.
Conclusion
Staking STRK with stakefish ensures reliable rewards, low commission rates, and robust network security—ideal for both new and experienced delegators.
Stake confidently with stakefish.
Start here → stake.fish/networks/starknet
About stakefish
Founded in 2018 by Ethereum and Bitcoin veterans, stakefish is the leading validator for Proof of Stake blockchains. With support for 20+ networks, we combine institutional‑grade infrastructure with intuitive dashboards, transparent reporting, and a spotless slashing record so individuals and institutions alike can stake confidently while strengthening decentralized networks.
Visit our website 🐠 | Telegram | X | Instagram | YouTube | LinkedIn | Reddit